AGGAME·(中国区)集团官方网站AGGAME

AGGAME·(中国区)集团官方网站AGGAME

AGGAME

解锁“荣家厚勤™” | 电子工单管理系统智赢后勤管理新未来

在当前数字化转型的浪潮中,国家不断出台政策,全方位推进全领域信息化、智能化建设进程,医院、校园等公共园区对高效、智能的管理模式需求日益迫切。

作为AGGAME自主研发的,新一代数智后勤综合服务平台荣家厚勤™的核心子系统——电子工单管理系统,是一款专为医院、校园等园区数智化建设精心打造的科技利器。

自动化流程管理

系统引入自动化和数字化的流程管理方式,实现在维修、保洁、运送等多场景中报单、调度、跟踪、执行及评价的全流程智能化管理;不仅能有效减轻人工登记繁重的工作量,也为多部门协作的时效性和精确性提供了保障,显著提升整体运营效率与服务质量。

企业微信截图_17234425021358.png

多渠道发起工单

系统支持电话、App、微信小程序、一站式服务中心等多渠道发起工单,实行严格的留痕管理,全程可追溯;支持实时跟踪,确保每一项工作请求均能得到及时处理。

企业微信截图_1723705438625.png

微信提醒

企业微信截图_17237064227627.png

小程序发起工单


 AI 后勤管家

系统集成了先进AI后勤管家,通过实时语音交互,即可轻松完成工单的快速创建与跟踪,极大地简化了繁琐的传统人工填写流程,有效解决了基层人员工单发起难、表单填写难等问题,让工单管理更智能、更便捷。

千库网_虚拟助理语音识别服务技术的经营理念。ai 人工智能机器人帮助工作支持。聊天机器人美丽的女性脸低聚程序向量例证_背景编号6147334.jpg

智能化派单

在派单场景中,系统不仅具备人工派单、抢单、无人值守智能派单等多重模式,还能根据紧急程度、值班情况、维修人员技能、位置、工作负荷量等多种关键信息,自动将工单派发给最为适配的人员,确保派单与反馈的精准、高效。

企业微信截图_20240815105953.png

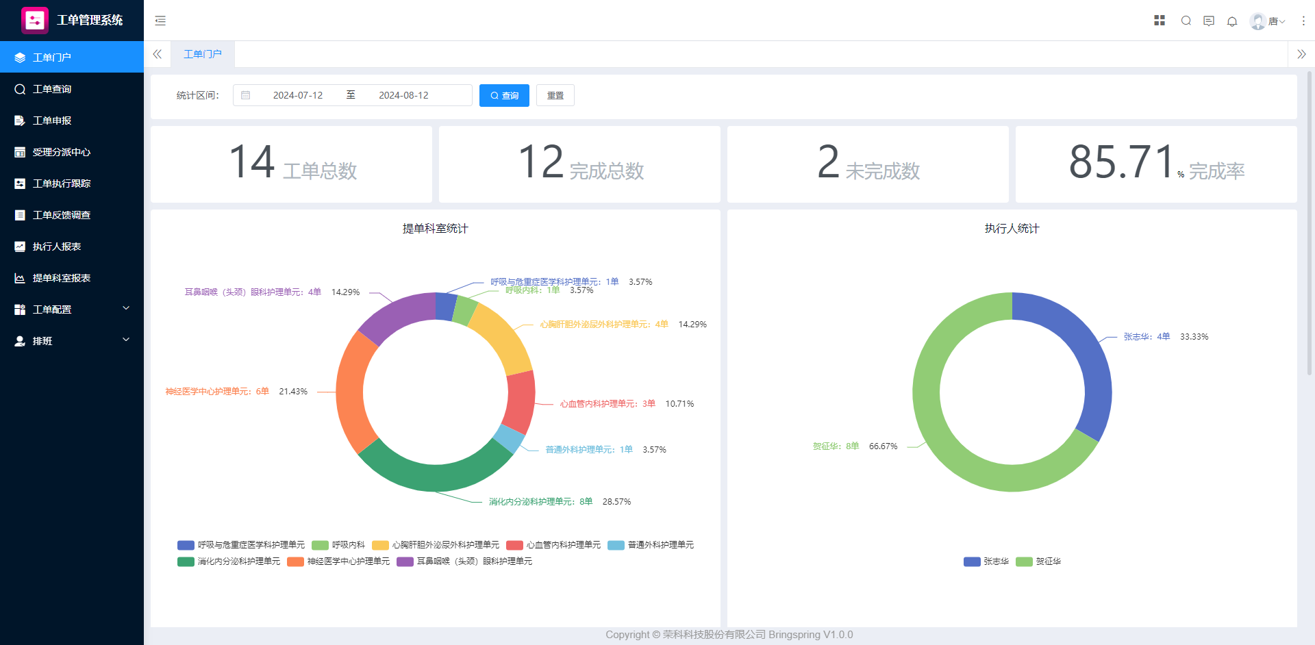
多维度报表分析

针对管理人员,系统可以提供工作量、服务效率、服务质量等多维度的深度统计分析,清晰展示运维服务工作的整体态势、资源使用详情、人员绩效表现等,为绩效评估、资源配置和服务改进提供坚实有力的决策支撑。

企业微信截图_17236910878034.png

电子工单管理系统将以智能化为核心优势,推动数智管理在园区建设领域的全面升级,引领用户在高效、智能的未来发展道路上阔步前行,助力行业数字化转型迈上更高台阶。


AGGAME